Exemplo para OLT DATACOM
✅ Regex só para 1 Gb
Troque a regex da variável para esta:
/(gigabit-ethernet-[^:]+): (Bits received|Bits sent)/
? Isso garante que só itens que começam exatamente com gigabit-ethernet vão ser listados.
✅ Regex só para 10 Gb (se quiser separar)
/(ten-gigabit-ethernet-[^:]+): (Bits received|Bits sent)/
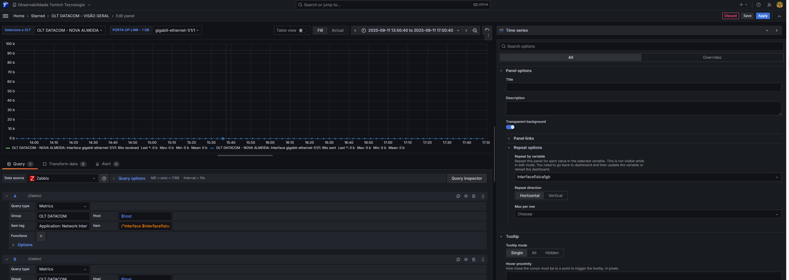
No Grafana com Zabbix, esse campo Item precisa casar exatamente com os nomes dos itens.
Use assim no campo Item:
RX:
/^Interface $interfacefisica1gb: Bits received$/
TX:
/^Interface $interfacefisica1gb: Bits sent$/
Digamos que desejo juntar portas de 1 gb e 10 gb em uma unica variavel:
/((gigabit-ethernet|ten-gigabit-ethernet)-[^:]+): (Bits received|Bits sent)/
Exemplo:


Este artigo foi útil?
Que bom!
Obrigado pelo seu feedback
Desculpe! Não conseguimos ajudar você
Obrigado pelo seu feedback
Feedback enviado
Agradecemos seu esforço e tentaremos corrigir o artigo