Nesse exemplo vamos mudar o nome da legenda que vem o original da interface do equipamento, par um nome mais amigável.
Exemplo:
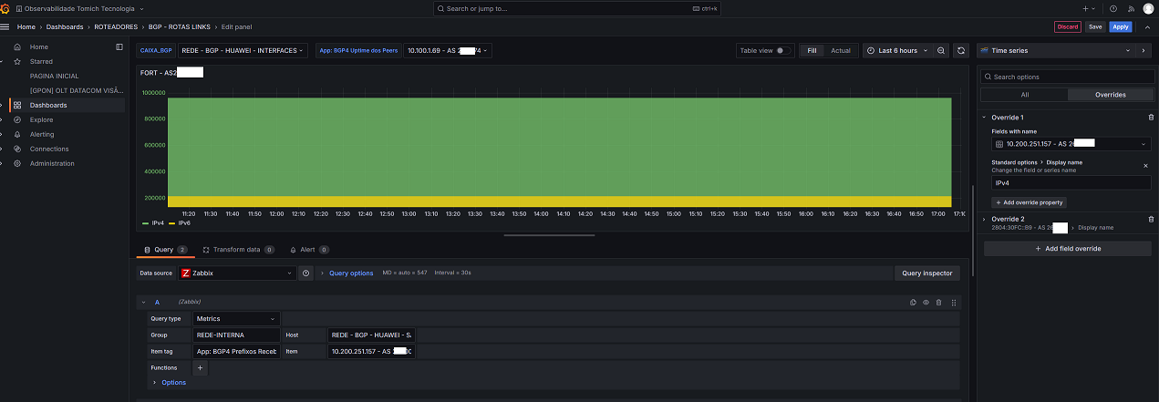
Da forma que vem do roteador, do jeito original:
Ele mostra o ip e o as da empresa. E queremos mudar essa legenda para um nome que seja melhor entendido.
No exemplo vamos colcoar a linha verde como nome de IPv4 e Amarelo como nome IPv6.

Edite o grafico e va em Overrides
Depois add um field override
Escolha a linha que deseja editar, e stamdard options escolha a opção Display name e adicione o nome que deseja aparecer.

fim
Este artigo foi útil?
Que bom!
Obrigado pelo seu feedback
Desculpe! Não conseguimos ajudar você
Obrigado pelo seu feedback
Feedback enviado
Agradecemos seu esforço e tentaremos corrigir o artigo